引言:桩集能源的未来愿景
随着全球能源结构的转型和升级,新能源产业迎来了前所未有的发展机遇。在这个大背景下,桩集能源作为一家专注于新能源汽车充电服务的创新型公司,承载着推动绿色能源发展的重要使命,不断探索和突破,致力于构建一个更加智能、高效、便捷的充电网络。
2024年,桩集能源在成立一周年之际,将迈出重要的一步——充电平台的正式上线以及充电机器人产品的发布暨招商推介会。这不仅标志着公司在技术研发和市场拓展方面取得了显著成果,更预示着桩集能源将以全新的面貌和姿态,迎接更加广阔的未来。

桩集充电平台的上线,是公司技术实力和创新能力的集中体现。该平台采用了先进的互联网技术和物联网技术,实现了充电设施的智能管理、远程监控和故障预警,大大提升了用户体验和服务质量。同时,通过大数据分析,平台能够精准预测用户需求,优化资源配置,降低运营成本,提高市场竞争力。
而充电机器人产品的发布,则是桩集能源在产品创新方面的一次重大突破。这款充电机器人不仅具备高度自动化的充电功能,还能根据车辆类型和电量需求进行智能调度,极大地提高了充电效率和便利性。它的问世,无疑将对整个充电行业产生深远的影响,引领行业进入一个新的发展阶段。
为了进一步推动公司的发展和市场的扩张,桩集能源将于2024年举办一场盛大的招商推介会。此次推介会不仅是对公司技术和产品的全面展示,更是向潜在投资者和合作伙伴发出的热情邀请。我们期待与各界朋友携手合作,共同开创绿色能源的美好未来。

桩集充电平台的创新性

桩集充电桩运营可视化展板

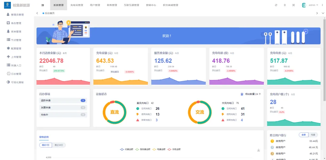
桩集充电平台首页
桩集能源,作为新能源领域的领军企业,始终致力于推动绿色能源的发展。其推出的充电平台,不仅技术领先,更在用户体验上做到了极致。该平台的核心技术特点在于其高效的能量转换效率和智能化的管理系统。通过先进的能量管理系统,能够实时监控充电桩的工作状态,确保电能供应的稳定性和安全性。同时,平台还具备智能调度功能,能够根据电网负荷情况自动调整充电功率,有效避免电网过载现象的发生。除了技术上的优势,桩集充电平台在用户体验方面也下足了功夫。用户可以通过微信小程序轻松预约充电桩,避免了传统充电方式中的等待时间和排队现象。此外,平台还提供了丰富的支付方式,包括微信移动支付手段,让充电变得更加便捷。更为重要的是,桩集充电平台采用了开放式接口设计,兼容市面上大多数电动汽车品牌,无论是特斯拉还是比亚迪,都能在这里找到适合自己的充电桩。在市场竞争力方面,桩集充电平台凭借其独特的商业模式和技术优势,迅速在新能源领域崭露头角。与传统充电桩运营商相比,桩集不仅提供硬件设施,更是打造了一个全方位的服务平台。从前期选址、安装到后期维护,一站式服务让客户无后顾之忧。这种模式大大降低了客户的使用成本,提高了充电桩的利用率,从而赢得了市场的广泛认可。总之,桩集充电平台以其创新的技术、卓越的用户体验以及强大的市场竞争力,正在逐步改变人们对新能源汽车充电的认知。在未来的发展中,桩集将继续深耕技术研发,优化服务体系,为推动全球绿色出行贡献更多力量。充电机器人产品的革命性突破

充电机器人作为桩集能源在新能源领域的一次重大创新,其核心技术的突破性体现在多个方面。该机器人采用了先进的自动导航系统和智能识别技术,能够自主寻找并对接电动汽车的充电口,大大提高了充电效率和准确性。同时,通过机器学习算法优化充电过程,实现了对不同类型电动车电池的智能匹配和快速充电,显著缩短了用户的等待时间。在应用场景上,充电机器人不仅适用于公共停车场、商业中心等传统充电站点,还能够部署在更加复杂的环境中,如居民小区、企业园区乃至偏远地区。这种灵活多变的应用方式,极大地拓宽了充电桩的布局范围,使得电动汽车用户无论身处何地都能享受到便捷的充电服务。此外,结合无线充电技术的发展,未来充电机器人还将实现真正的无接触式充电,进一步提升用户体验。对于整个充电行业而言,充电机器人的出现无疑是一场革命性的变革。它不仅改变了传统的人工插拔充电枪的模式,减少了人力成本和操作失误的可能性,更重要的是推动了整个行业的技术进步和服务升级。随着技术的不断完善和规模化应用,可以预见的是,充电机器人将成为未来智慧城市建设中不可或缺的一部分,为推动绿色出行和可持续发展贡献力量。招商推介会的意义与机遇

此次招商推介会对于桩集能源而言,不仅是一个产品展示和市场拓展的平台,更是寻找志同道合合作伙伴的战略机遇。在这个快速发展的新能源时代,合作与共赢已成为行业发展的必然趋势。桩集能源深知,只有携手更多有远见的投资者和合作伙伴,才能共同推动充电基础设施的普及与升级,加速绿色能源时代的到来。通过此次推介会,桩集能源将全面展示其在充电平台和充电机器人领域的创新成果与技术实力,为潜在合作伙伴提供深入了解企业、产品及市场的机会。我们期待与各界精英携手,共同探索新能源领域的无限可能,开创更加广阔的商业前景。无论是资金投入、技术支持还是市场拓展,桩集能源都愿与合作伙伴共享资源、共担风险、共创未来。对于潜在投资者而言,参与此次推介会将是一个难得的机遇。随着新能源汽车市场的持续火爆和充电需求的日益旺盛,充电基础设施的投资价值日益凸显。桩集能源作为行业内的佼佼者,其充电平台和充电机器人产品具有显著的市场竞争力和投资潜力。投资者通过此次推介会,可以深入了解桩集能源的发展战略、市场布局及盈利模式,把握新能源领域的投资先机,实现资产的保值增值。热情邀请:共赴绿色能源未来
今天的推介会充满了精彩的内容,共分为五个环节。首先,由桩集的董事长傅新教授为我们带来主题演讲——《产业宏观政策及未来前景趋势》。接下来,我们的联合创始人兼总经理张舸将为大家介绍公司及产品的详细情况。紧接着,IT总监尹超将展示桩集平台的运营技术。最后,我们将进行激动人心的合作签约仪式。第一项:江苏桩集能源科技有限公司的傅新教授登台,他从多个角度为大家解析新能源产业的发展现状与未来趋势,包括新能源产业的宏观分析、政策走向及其发展前景,以及分享桩集能源的投资价值。让我们一起以热烈的掌声感谢傅教授的精彩分享!
第二项:让我们以热烈的掌声迎来本次会议的下一环节!欢迎江苏桩集能源科技有限公司的联合创始人兼总经理张舸先生,为我们带来精彩的《公司和产品设备的介绍》。

张总的介绍真是让人心潮澎湃啊!通过他的讲解,我们更加全面地了解了桩集公司的卓越成就以及其产品的非凡魅力。想要获取更多关于桩集的信息,请大家关注我们的官方微信公众号“桩集”,只需搜索“桩集”即可轻松找到。非常感谢大家的支持与关注!
第三项:进入今天会议中最令人期待的部分之一——深入了解桩集平台的运营技术实力。这不仅是对我们此行目的的最佳诠释,也将帮助大家更好地理解桩集在行业内的领先地位。为此,我们特别邀请到了IT总监尹超尹总,他将为大家呈现一场详尽的技术展示盛宴。内容包括但不限于:
IT平台的功能特性及其独特之处;
实际操作演示及功能亮点;
让我们一起迎接这场知识之旅吧!
尹超总监,一位拥有超过十年技术深耕与管理智慧的行业领袖,曾于一家知名上市公司担任技术经理,引领团队成功驾驭千万级业务数据的精密分析,并构建了坚实的IT内控体系。在充电行业的辉煌篇章中,他作为技术开发的领航者,不仅实现了高达120万充电桩与2万活跃用户数据的顺畅对接与实时在线监控,更推动了硬件通讯协议的创新升级。此刻,让我们以最热烈的掌声,邀请尹总为我们揭开这场技术盛宴的序幕!

感谢尹总的精彩演示,相信每位在座的朋友都对我们强大的产品平台有了更加深入且直观的认识。稍作休息后,我们将继续探索更多可能。
第四项:现在是时候将理论转化为实践了。让我们携手步入本次推介会的高潮部分——合作签约仪式。首组签约授牌的项目即将揭晓,这不仅标志着新的合作篇章即将开启,也预示着我们共同迈向更加辉煌的未来。



最后一项:各位嘉宾上台合影留念

我们深知,每一次技术的突破和产品的创新,都离不开背后无数支持者的鼓励与信任。因此,桩集能源期待与您携手,共同开拓新能源领域的无限可能,共创绿色、智能、便捷的未来出行方式。这不仅是一个商业机会,更是一次改变世界、造福人类的崇高使命。让我们在昆山,相聚一堂,共赴这场绿色能源的未来之约。在这里,您将亲身体验到桩集能源的热情与活力,感受到我们对技术创新的执着追求,以及对可持续发展的坚定承诺。这是一个连接过去与未来、梦想与现实的时刻,一个值得您投入热情与智慧、共同开创辉煌的历史性时刻。桩集能源,期待与您一起,书写新能源行业的新篇章,开启绿色能源的新纪元。让我们不负韶华,携手前行,在这条充满希望与挑战的旅途中,共同创造属于我们的辉煌故事。